⭐ 欢迎来到虫虫下载站!
|
📦 资源下载
📁 资源专辑
ℹ️ 关于我们
⭐ 虫虫下载站
🔐
登录
📝
注册
虫虫下载站
专业电子工程师资源平台
📤 上传资源
🏠 首页
📦 资源下载
📁 资源专辑
🔧 热门软件
⭐ 精品资源
🎓 基础知识
📐 电路图
📚 电子书
🔢 在线计算器
🔍 代码搜索
🏠 首页
›
电路图
›
基础电路
›
楼房走廊照明灯自动延时关灯电路图
楼房走廊照明灯自动延时关灯电路图
📅 发布时间:
2013-09-20 16:10
👁️ 浏览:
3
🏷️ 标签:
照明灯
延时
关灯电路
自动
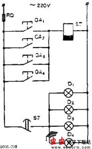
如图为楼房走廊照明节电线路,当人走进楼房走廊时,按下任何一个按钮,SJ时间继电器戏合,使SJ延时常闭点闭合,照明灯点亮。然后行人开始行走,待走到室内后,延时常闭点经过了一段时间后打开,使走廊的灯自动熄灭。
电路中的延时继电器选用JS7-44断电延时时间继电器,线圈电压为220V.这种延时时间继电器在线圈得电后动作,使SJ吸合,然后在线圈失电后延迟一段时间后才断开。此方法简单。
觉得这篇文章有帮助吗?
👍 来顶一下 (
65
)
🔐 用户登录
×
加载中...
加载登录表单中...
🎁
免费注册送10积分
×
加载中...
加载注册表单中...
🔑 找回密码
×
加载中...
加载表单中...
🔐
需要登录
×
🔒
登录后即可使用!
🎁
新用户注册立即送10积分
积分可用于下载资源,免费获取优质技术资料
🚪
退出登录
×
👋
确认要退出登录吗?
退出后需要重新登录才能下载资源