⭐ 欢迎来到虫虫下载站!
|
📦 资源下载
📁 资源专辑
ℹ️ 关于我们
⭐ 虫虫下载站
🔐
登录
📝
注册
虫虫下载站
专业电子工程师资源平台
📤 上传资源
🏠 首页
📦 资源下载
📁 资源专辑
🔧 热门软件
⭐ 精品资源
🎓 基础知识
📐 电路图
📚 电子书
🔢 在线计算器
🔍 代码搜索
🏠 首页
›
电路图
›
基础电路
›
采用双极性晶体管的基准电源电路图
采用双极性晶体管的基准电源电路图
📅 发布时间:
2013-09-18 21:30
👁️ 浏览:
2
🏷️ 标签:
双极性晶体管
基准电源
电路图
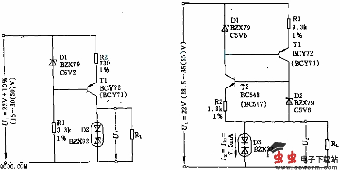
该电路由稳压管D1、晶体管T以及电阻R1、R2构成恒流源,可供给由基准二极管D2和负载电阻Rl(这里为68k欧)构成的并联电路电流约7.6mA。由于D1上电流远大于晶体管的基-射极电流而D1中的电流又设计得很大(5mA),因此,由于晶体管数据分散性和输入电流波动引起的射极电流和基准二极管电流的变化也就很小。
觉得这篇文章有帮助吗?
👍 来顶一下 (
35
)
🔐 用户登录
×
加载中...
加载登录表单中...
🎁
免费注册送10积分
×
加载中...
加载注册表单中...
🔑 找回密码
×
加载中...
加载表单中...
🔐
需要登录
×
🔒
登录后即可使用!
🎁
新用户注册立即送10积分
积分可用于下载资源,免费获取优质技术资料
🚪
退出登录
×
👋
确认要退出登录吗?
退出后需要重新登录才能下载资源