数字测速电路图

📅 发布时间:2013-09-13 13:20 👁️ 浏览:4 🏷️ 标签: 数字测速 电路图

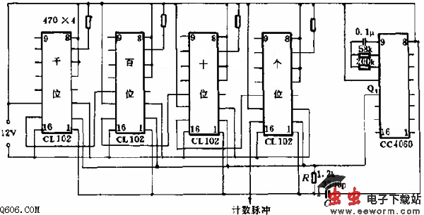
    如图所示。CC4060振荡、分频器产生标准秒信号,调整58KΩ电阻,使Q9输出T=2s的方波(占空比50%)。CL102完成计数、锁存、译码、显示功能。RC构成振荡器,精度不太高。在要求高的场合,可改用555定时器电路或石英晶体振荡器。

    CC4060的Q9为低电平时(约1s),电路进行计数;Q9上跳变时为计数器锁定。4位发光二极管数码管显示的正好是每秒计数脉冲的个数。

觉得这篇文章有帮助吗?