声控玩具小猫

📅 发布时间:2013-10-02 06:55 👁️ 浏览:3 🏷️ 标签: 声控

声控玩具小猫

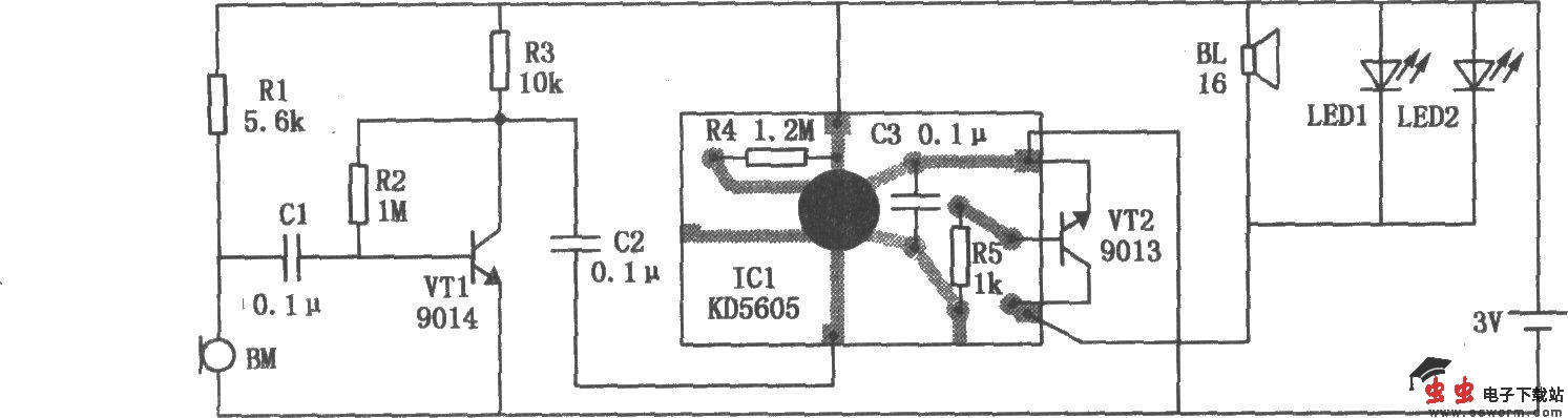
声控玩具小猫的电路如图所示,它由声控电子开关和猫叫声发生器两部分组成。话筒BM是声波接收器。它接收到击掌声波信号后,随即输出相应电信号,经电容Cl送到三极管VTl的基极进行放大。放大后的信号由VTl集电极输出,通过电容C2加到ICl猫叫声集成电路KD-5605的触发端,使ICl触发工作,其输出的3声猫叫声经三极管VT2放大后,推动小型电磁讯响器BL放音,并驱动两只发光二极管LEDl、LED2发出与猫叫声同步的闪光。

觉得这篇文章有帮助吗?